重庆皓普电气有限公司
热线电话:177-8308-6592
联系人:王小波 180-0837-6125
座机:+86 23 68640515
传真:+86 23 68640517
邮箱:haopuele@163.com
网址:www.haopuelec.com
地址:重庆市九龙坡区九龙园区红狮大道5号金科500间26-14号
10月10日,SNEC ES+ 2025国际储能展览会在上海新国际博览中心正式启幕。作为新能源领域的年度盛会,本届展会汇聚全球储能产业前沿科技,展现能源转型的最新成果。盛弘股份在展会期间正式发布零碳园区解决方案与充电站智慧能源解决方案,为工业园区绿色升级提供系统化、可落地的实施路径,获得广泛关注。

零碳园区
绿色转型的“主战场”
/ SINEXCEL
在“双碳”战略推动下,零碳园区建设已成为绿色转型的关键路径。2025 年政府工作报告明确提出“建立零碳园区、零碳工厂”。工业园区贡献了全国 80%以上的工业总产值和近 60%的碳排放,是落实“双碳”目标的主战场,转型任务紧迫。面对园区用能多样、高耗能高排放等挑战,亟需系统性解决方案。通过多能互补、源网荷储协同与数智技术融合,智慧能源正成为引领园区低碳发展的核心引擎。
盛弘股份凭借 20 余年电力电子技术积累与成熟的电力 SCADA 底座,打造覆盖“源 - 网 - 荷 - 储”全链路零碳园区解决方案。方案以智慧能源平台为核心,协同管控光伏、储能、充电等能源单元,通过“云 - 边 - 端”一体化架构实现全链路智能调度;同时构建碳排监测、碳资产开发到绿电交易的全周期管理体系,推动园区能源精细化运营与碳资产增值。盛弘在电能质量、储能微网应用积累的丰富电力数据模型,实现更精准的控制策略,以安全稳定、灵活部署、智能调度、协同优化等核心价值,助力实现“每一度电更智慧、更高效” 目标。

图:盛弘股份智慧能源管理平台
智慧充电
驱动负荷“资产化”增长
/ SINEXCEL
零碳园区作为综合能源系统的基础底座,其稳定运行有赖于内部各单元的协同与平衡。然而,随着电动汽车的快速普及,爆发式的充电需求正成为冲击这一平衡体系的最大变量。它既是零碳园区必须消纳的负荷,也恰恰是能源转型中极具爆发潜力的风口应用。
截至今年9月,我国新能源汽车保有量已突破4000万辆,充电需求呈现爆发式增长,尤其是快充与超充设施的普及对配电网带来巨大冲击。传统充电站无序用电,易导致变压器过载、区域电网压力骤增,严重影响供电安全与稳定。与此同时,传统增容方式投资高、周期长,难以匹配充电负荷的快速增长。
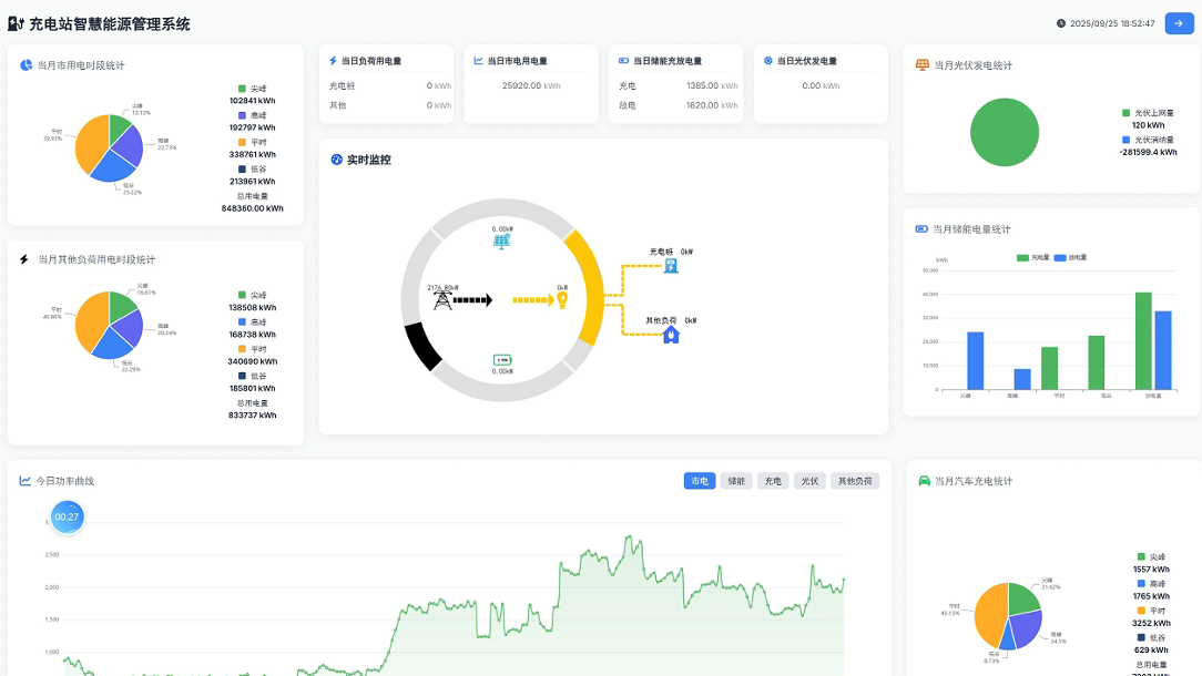
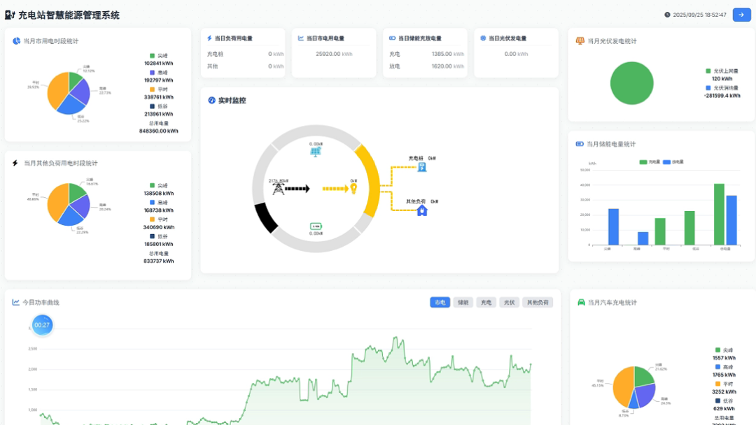
将充电负荷从“刚性负担”转变为“可调度资产”,已成为行业机遇。在此背景下,盛弘股份以 “源 - 网 - 荷 - 储” 全链路零碳技术为根基,融合核心充电技术,推出充电站智慧能源解决方案。该方案由能量控制器、智慧能源云平台、储能系统、充电桩群、停车引导与状态显示屏等部分构成,实现从设备层到平台层的全栈协同,构建具备弹性响应与自主优化能力的充电基础设施。

图:盛弘股份充电站智慧能源管理平台
盛弘充电站智慧能源解决方案呈现四大核心优势,精准解决场景痛难点:
保障场站功率升级的有序充电
当充电设备总容量超过变压器额定容量时,方案可自动启动有序控制策略,通过动态调整各设备充电功率与优先级,确保高峰时段总负荷不突破变压器上限,保障安全稳定运营。
实现场站跨系统EMS统一调度管理
区别于传统储能 EMS 仅能管控单个系统柜的局限性,盛弘方案通过智慧能源管理平台,实现多厂家、多型号储能系统 EMS 的联动管控、统一调度,实现能源使用效率最大化。方案突破单一微电网管理模式,可同步管控配电侧设备,支持用能数据的实时采集、报表导出、可视化展示与AI用能预测,全面提升运营透明度与决策支持能力。
实现经济效益最大化,提升投资回报
系统具备良好的扩展性与兼容性,支可无缝接入虚拟电厂平台,支持V2G等双向电力交易,帮助运营商参与调峰、需求响应等电力市场交易,获取额外收益;结合谷充峰放策略,显著降低用电成本,提升投资回报。
可视化引导,服务可靠、便捷、个性化
方案配备停车引导屏、充电状态屏,实时显示空余车位、充电功率、预计完成时间等信息,优化用户充电体验,提升充电桩翻台率与场站运营效率,打造更智能、更便捷、更可靠的充电服务体验。
目前,盛弘充电站智慧能源解决方案已在盛弘惠州制造中心、华东运营中心等多个园区实现成功部署并稳定运行。以惠州制造中心为例,该方案成功将光储充负荷与生产负荷联动,实现了新能源本地最大消纳与需量控制。并通过谷充峰放策略,节省站内电费支出,实现了经济效益与电网友好的双赢。

图:盛弘股份惠州制造中心充电场站
/ SINEXCEL /
从构建零碳园区底座,到深耕充电智慧能源场景,盛弘正以系统化的技术架构与可落地的解决方案,引领智慧能源的变革浪潮。未来,盛弘诚邀更多生态伙伴,携手共拓园区零碳化进程与智慧充电站升级,为全球绿色高质量发展注入持久动力。